# License 管理与更新
# 1.功能介绍
License 是 FinClip 小程序平台中用于约束产品使用资源与可用事件的唯一凭据。
# 2.使用说明
# 2.1 查看License 使用期限
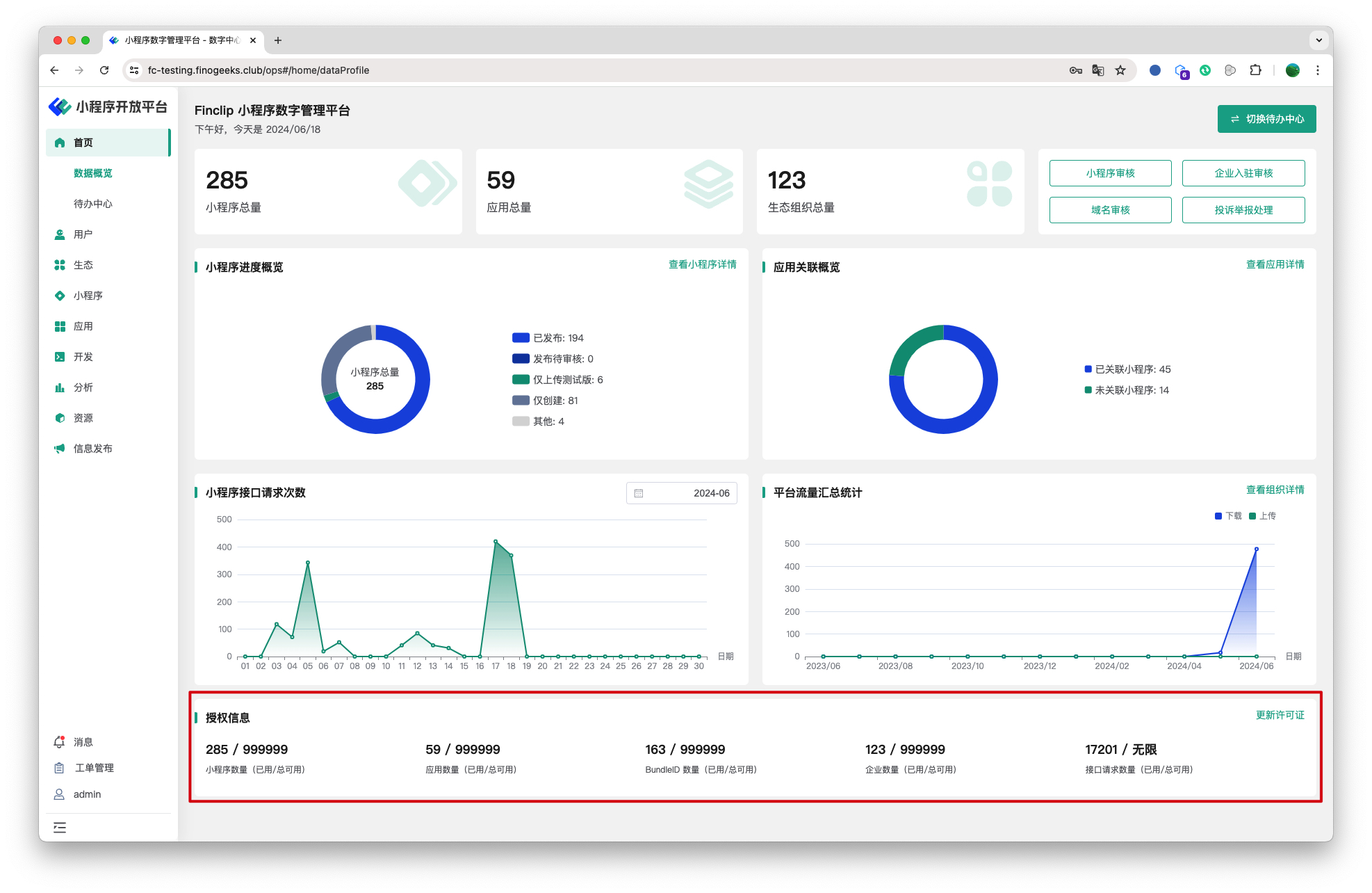
当我们在首页时, 您可直接使用管理员账户登录数字中心,并在页面底部看到当前产品的 License 信息:

- 小程序数量:表示当前平台中总可创建小程序数量(不包括已停用小程序);
- 应用数量:表示当前平台中总可创建宿主应用数量(不包括已停用应用);
- BundleID 数量:表示当前平台中总可创建 BundleID 数量(不包括已停用 ID);
- 企业数量:表示当前平台中总可创建企业数量;
- 接口请求数量:表示当前平台中总可请求接口请求数量;
# 2.2 更新 License 授权许可
若您使用的平台中 License 额度资源不足,或即将到达有效期,您可联系 FinClip 售后支持人员获取新的 License 授权许可。

获得新的授权许可后,点击卡片右上角的“更新许可证”,输入许可内容后,即可更新授权许可内容。
# 3.环境说明
| 社区版 | SaaS 版 | 企业版(年付费或一次性买断) | |
|---|---|---|---|
| 待办中心 | ✅ | ✅ | ✅ |