# 功能介绍(Cloud 版本)
功能说明
在全新的 FinClip Cloud 版本中,我们对于数据统计功能进行了全新设计。相比原有的老版本统计功能,全新设计的数据统计功能在统计维度,统计能力,使用易用性等多个角度中均进行了全面升级,从而为需要使用统计能力的实际业务与人员提供进一步的帮助与支持。
# 1. 开发中心统计分析
# 1.1 名词定义
统计分析功能共包括有如下内容模块,可为用户提供详细且好用的分析能力。
| 名称 | 解释 |
|---|---|
| 数据看板 | 数据看板是统计分析功能的核心,它提供了一个直观的界面,让用户能够快速了解小程序的关键性能指标。通过数据看板,用户可以查看实时数据、历史趋势、用户行为分析等信息。数据看板通常包括图表、数字仪表盘和关键指标卡,以图形化的方式展示数据,帮助用户做出基于数据的决策。 |
| 页面数据 | 页面数据统计模块专注于跟踪和分析用户在小程序各个页面的行为。它记录了页面的访问量、停留时间、跳出率等关键指标,帮助开发者了解哪些页面最受欢迎,用户在每个页面上花费的时间,以及用户离开页面的频率。这些数据对于优化页面布局和提高用户体验至关重要(该功能属于高级版统计分析功能)。 |
| 性能数据 | 性能数据统计模块监控小程序的加载时间、响应速度和其他性能相关的指标。通过这些数据,开发者可以识别性能瓶颈,优化代码和资源,从而提高小程序的整体性能和用户体验(该功能属于高级版统计分析功能)。 |
| 事件统计 | 事件统计模块允许开发者跟踪用户在小程序内触发的特定事件,如按钮点击、表单提交等。通过分析这些事件的发生频率和相关用户行为,开发者可以更好地理解用户的需求和偏好,进而优化功能设计和提高用户参与度(该功能属于高级版统计分析功能。 |
| 漏斗分析 | 漏斗分析模块专注于转化路径的分析,它帮助开发者了解用户从进入小程序到完成特定目标(如购买、注册)的转化过程。通过分析转化漏斗的各个阶段,开发者可以识别用户流失的环节,采取相应措施提高转化率(该功能属于高级版统计分析功能)。 |
| JS 分析 | JS分析模块专注于监控小程序中的JavaScript代码执行情况。它可以帮助开发者识别脚本错误、性能问题和资源加载问题,从而优化代码和提高小程序的稳定性和响应速度(该功能属于高级版统计分析功能)。 |
| 实时日志 | 实时日志模块提供了一个实时监控小程序运行状态的窗口。开发者可以通过这个模块查看用户的操作日志、系统错误和其他关键事件,以便快速响应和解决可能出现的问题。实时日志对于快速定位和修复问题至关重要(该功能属于高级版统计分析功能)。 |
# 1.2 数据看板
数据看板模块为用户提供了一个集中展示关键性能指标(KPIs)的界面。页面中可看到所有小程序汇总或按照小程序与时间筛选的核心数据。

核心数据分别包括有:
- 访问次数:小程序在过去一段时间的总访问次数;
- 访问时长(秒):用户平均每次访问小程序的时长;
- 活跃设备:过去一段时间的活跃用户数量;
- 新增设备:过去一段时间的新增用户数量;
- 用户来源(应用):访问来源数据(不同应用的引流);
- 用户来源(地域):地域来源(省份、城市等)。
在数据看板页面中,还可以点击顶部的切换选项卡,查看基于不同小程序的设备数据信息。

设备数据分别包括有:
- 设备留存:过去一段时间的设备留存率,可按不同时间段(如1日留存、7日留存、30日留存)进行统计;
- 累计设备:过去一段时间的累计设备数量总和;
- 操作系统:操作系统(iOS、Android等);
- 分辨率类型:屏幕分辨率(手机、平板等);
- 设备型号:运行小程序的手机设备型号;
- 小程序 SDK 版本:小程序 SDK 的版本统计信息;
- 小程序基础库版本:小程序 SDK 的基础库版本统计信息。
点击统计分析数据右上角的卡片详情,可看到按照日期分布的数据详情信息。
# 1.3 页面数据
页面数据是小程序日常分析中,最为重要的基础概念。页面数据中的相关统计指标,均基于“页面路径”级别(Path级别),如需统计“参数”级别(Query级别)的页面访问数据,可将相关数据上报后,使用事件统计功能进行对应的统计处理。

在页面数据统计中,开发者可按照不同小程序或按照小程序与时间筛选的页面统计数据,具体包括有:
- 入口页统计:统计时间内,用户进入小程序访问的第一个页面次数,从高到低排序;
- 停留页统计:统计时间内,用户进入小程序停留时间从高到低数,从高到低排序;
- 离开页统计:统计时间内,用户访问的最后一个页面次数,从高到低排序;
- 页面访问次数:统计时间内,所有页面被访问的总次数,从高到低排序;
- 设备平均页面访问次数:统计时间内,平均每个用户访问的页面数,从高到低排序;
- 退出率:统计时间内,用户从某个页面离开小程序的比例,从高到低排序。
点击统计分析数据右上角的卡片详情,可看到按照日期分布的数据详情信息。
# 1.4 性能数据
性能数据用于提供官方统计的各项性能数据,包含启动、网络、运行、体验等多个维度的小程序性能统计指标,以及综合性的性能评估报告。

在性能数据页面中,开发者可按照不同小程序或按照小程序与时间筛选的页面统计数据,具体包括有:
- 崩溃率:小程序运行过程中崩溃的次数与访问次数的比例;
- 卡顿率:小程序运行过程中出现卡顿的次数与访问次数的比例;
- 冷启动平均加载时间(毫秒):小程序冷启动平均加载时间从启动到首次页面渲染完成所需的时间(毫秒);
- 热启动平均加载时间(毫秒):小程序热启动从启动到首次页面渲染完成所需的时间(毫秒);
- 平均页面加载时间:小程序所有页面加载的平均时间。
点击统计分析数据右上角的卡片详情,可看到按照日期分布的数据详情信息。
# 1.5 事件统计
事件分析,是指基于事件的指标统计、属性分组、条件筛选等功能的查询分析。在事件分析功能中,用户可根据产品特性合理配置追踪事件和属性,可以激发出事件分析的强大潜能,回答关于变化趋势、维度对比的各种细分问题。

点击页面右上角的新增按钮,分别在下拉框中选择事件与要分析的单个或多个指标,所有事件都可以分析如下指标:
- 总次数: 在选定时间范围内,该事件触发的次数。
- 设备数: 在选定时间范围内,触发该事件的独立设备数。
- 设备均次数: 在选定时间范围内,独立设备触发该事件的平均次数。

创建完毕后,点击表格中的“查看数据”即可浏览该条分析按天整理的各指标信息内容。
除 FinClip 默认提供的相关缺省事件外,小程序开发者可在代码中自行定义相关事件,并基于其进行进一步分析工作。
# 事件与属性(自定义上报)
FinClip 小程序统计功能支持用户按照自身实际业务需求,在小程序中上报对应的事件与属性。以满足更加灵活的数据统计需求。一个事件可以由单个或多个属性组成,我们需要分别录入组成属性的“属性 ID”,“属性名称”与“属性类型”,随后再录入事件以及配置事件属性。

请注意
- 已经上报的事件id或者已经创建的事件id是无法进行修改的,因为事件id是作为事件系统里的唯一标识,如果当前事件id无法满足需求,建议重新创建事件id进行数据上报;
- 自定义事件已经关联的属性如果修改关联关系后,仅会影响该事件在事件分析中属性筛选下的数据统计功能,按照需求修改即可;
- 属性名大小写敏感,如果已经存在小写属性就不可以再上报大写属性(比如数据中已经有abc属性,就不能再上报ABC、Abc等属性名),同一个属性在不同的事件中,必须保持一致的定义和类型,否则数据会校验失败不入库; 属性值的类型会在第一次数据上报时确定,如果后续更改该属性值的类型,会进行类型强转,如果成功则数据入库,如果失败该条数据会被抛弃;
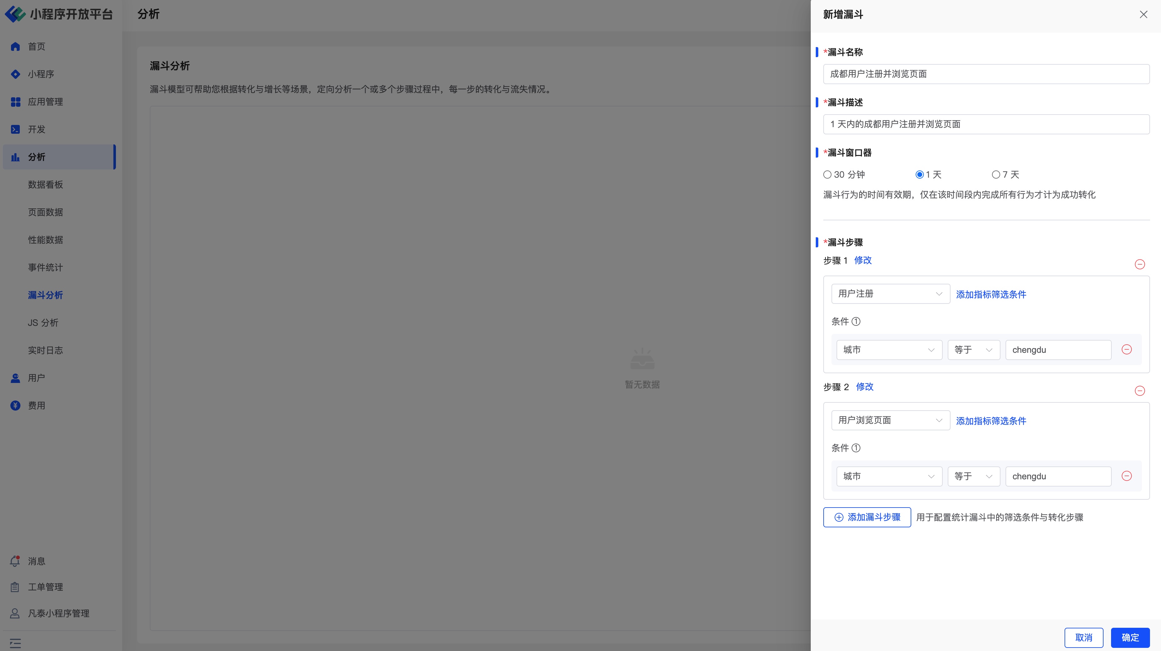
# 1.6 漏斗分析
漏斗模型主要用于分析一个多步骤过程中每一步的转化与流失情况。

在漏斗分析功能中,有一些基本概念需要先行了解:
- 步骤:由一个 元事件/虚拟事件 加一个或者多个筛选条件组成,表示一个转化流程中的一个关键性的步骤。
- 时间范围:在界面上选择的时间范围,是指漏斗的第一个步骤发生的时间范围。
- 窗口期:用户完成漏斗的时间限制,即只有在这个时间范围内,用户从第一个步骤,行进到最后一个步骤,才能被视为一次成功的转化。
漏斗模型主要用于分析一个多步骤过程中每一步的转化与流失情况。

如上图所示,我们可以分别配置对应的事件,并按照对应的筛选效果完成诸如“成都用户在 1 天内完成注册并浏览页面”的统计漏斗。随后将对应的漏斗配置为对应的分析即可。
判断用户流失
假设一个漏斗中包含了 A、B、C、D、E 五个步骤,选择的时间范围是 2023 年 1 月 1 日到 2023 年 1 月 3 日,窗口期是 1 天,那么,如果用户在2023年1月1日到2023年1月3日触发了步骤 A,并且在步骤 A 发生的 1 天内,依顺序依次触发了 B、C、D、E,则视作该用户完成了一次成功的漏斗转化。
在这个过程中,如果穿插了一些其它的步骤或者行为,例如在满足时间限制的情况下,用户的行为顺序是 A > X > B > X > C > D > X > E,X 代表任意一个事件,则该用户依然视作完成了一次成功的漏斗转化。
如果该用户在这个时间限制范围内,依次触发了 A > B > C > E,则该用户没有完成该漏斗的转化,并且会被记作步骤 C 的流失用户。
# 1.7 JS 分析
提供官方统计的各类JS异常错误,便于定位错误内容,及时修复故障、优化体验。

点击页面右侧的详情按钮,可看到详细的错误信息,错误堆栈信息,以及在小程序中捕获到的详细次数及用户设备信息。

# 1.8 实时日志
通过在线打印日志后,可在实时日志查看已上报的日志信息,高效快捷地排查小程序漏洞、定位问题。

开发者可通过设置对应的小程序、设备 ID及对应的时间段等筛选条件查询指定用户的日志信息。
# 2. 数字中心统计分析
# 2.1 名词定义
统计分析功能共包括有如下内容模块,可为用户提供详细且好用的分析能力。
| 名称 | 解释 |
|---|---|
| 数据看板 | 数据看板模块为用户提供了一个集中展示关键性能指标(KPIs)的界面。通过直观的图表、数字仪表盘和关键指标卡,用户可以一目了然地掌握小程序的实时数据和历史趋势。数据看板支持自定义配置,允许用户根据自己的需求选择展示的数据类型和时间范围,从而快速获取最重要的业务信息。 |
| 页面数据 | 页面数据统计模块专注于分析用户在小程序各个页面的行为和表现。通过追踪页面访问量、用户停留时间、跳出率等关键指标,用户可以深入了解哪些页面最受欢迎,用户在每个页面上的互动情况,以及用户离开页面的原因。这些数据对于优化页面设计、提升用户体验和提高转化率具有重要意义。 |
| 性能数据 | 性能数据统计模块监控小程序的加载时间、响应速度和其他关键性能指标。通过分析这些数据,用户可以识别性能瓶颈,优化代码和资源配置,从而提高小程序的响应速度和稳定性。性能数据模块为用户提供了实时的性能监控和报警功能,确保小程序在各种网络和设备条件下都能提供良好的用户体验。 |
| 数据上报管理 | 数据上报管理负责管理和监控小程序的数据上报配置。用户可以通过这个模块配置数据上报的开关与频率,确保数据的准确性和完整性。 |
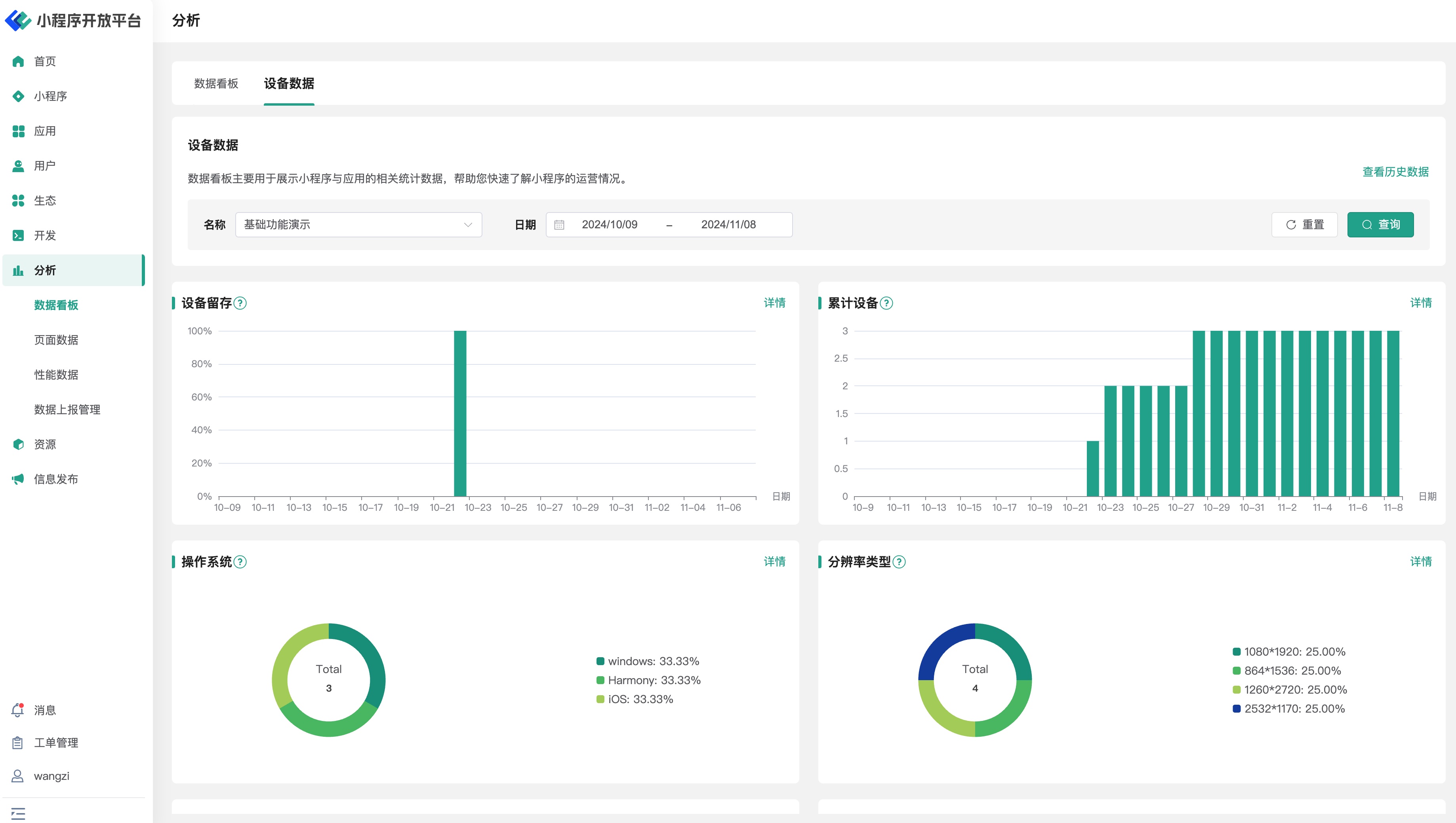
# 2.2 数据看板
数据看板模块为用户提供了一个集中展示关键性能指标(KPIs)的界面。页面中可看到所有小程序汇总或按照小程序与时间筛选的核心数据。

核心数据分别包括有:
- 访问次数:小程序在过去一段时间的总访问次数;
- 访问时长(秒):用户平均每次访问小程序的时长;
- 活跃设备:过去一段时间的活跃用户数量;
- 新增设备:过去一段时间的新增用户数量;
- 用户来源(应用):访问来源数据(不同应用的引流);
- 用户来源(地域):地域来源(省份、城市等)。
在数据看板页面中,还可以点击顶部的切换选项卡,查看基于不同小程序的设备数据信息。

设备数据分别包括有:
- 设备留存:过去一段时间的设备留存率,可按不同时间段(如1日留存、7日留存、30日留存)进行统计;
- 累计设备:过去一段时间的累计设备数量总和;
- 操作系统:操作系统(iOS、Android等);
- 分辨率类型:屏幕分辨率(手机、平板等);
- 设备型号:运行小程序的手机设备型号;
- 小程序 SDK 版本:小程序 SDK 的版本统计信息;
- 小程序基础库版本:小程序 SDK 的基础库版本统计信息。
点击统计分析数据右上角的卡片详情,可看到按照日期分布的数据详情信息。
# 2.3 页面数据
页面数据是小程序日常分析中,最为重要的基础概念。页面数据中的相关统计指标,均基于“页面路径”级别(Path级别),如需统计“参数”级别(Query级别)的页面访问数据,可将相关数据上报后,使用事件统计功能进行对应的统计处理。

在页面数据统计中,开发者可按照不同小程序或按照小程序与时间筛选的页面统计数据,具体包括有:
- 入口页统计:统计时间内,用户进入小程序访问的第一个页面次数,从高到低排序;
- 停留页统计:统计时间内,用户进入小程序停留时间从高到低数,从高到低排序;
- 离开页统计:统计时间内,用户访问的最后一个页面次数,从高到低排序;
- 页面访问次数:统计时间内,所有页面被访问的总次数,从高到低排序;
- 设备平均页面访问次数:统计时间内,平均每个用户访问的页面数,从高到低排序;
- 退出率:统计时间内,用户从某个页面离开小程序的比例,从高到低排序。
点击统计分析数据右上角的卡片详情,可看到按照日期分布的数据详情信息。
# 2.4 性能数据
性能数据用于提供官方统计的各项性能数据,包含启动、网络、运行、体验等多个维度的小程序性能统计指标,以及综合性的性能评估报告。

在性能数据页面中,开发者可按照不同小程序或按照小程序与时间筛选的页面统计数据,具体包括有:
- 崩溃率:小程序运行过程中崩溃的次数与访问次数的比例;
- 卡顿率:小程序运行过程中出现卡顿的次数与访问次数的比例;
- 冷启动平均加载时间(毫秒):小程序冷启动平均加载时间从启动到首次页面渲染完成所需的时间(毫秒);
- 热启动平均加载时间(毫秒):小程序热启动从启动到首次页面渲染完成所需的时间(毫秒);
- 平均页面加载时间:小程序所有页面加载的平均时间。
点击统计分析数据右上角的卡片详情,可看到按照日期分布的数据详情信息。
# 2.5 数据上报管理
在数据上报管理页中,管理员可以配置小程序上报统计相关数据的前置条件与规则,如数据上报频率、数据大小、数量信息。此外还可以根据实际需要,分别配置不同事件的默认上报状态。

# 3. 环境说明
| 社区版 | SaaS 版 | 企业版(年付费或一次性买断) | |
|---|---|---|---|
| 统计分析 | ❌ | ✅ | ✅ |
| 统计分析(高级) | ❌ | ✅ | 按需采购 |